时间:2021-03-18 | 标签: | 作者:Q8 | 来源:网络
小提示:您能找到这篇{全体电商注意:木瓜移动“电商选品工具”来喽}绝对不是偶然,我们能帮您找到潜在客户,解决您的困扰。如果您对本页介绍的全体电商注意:木瓜移动“电商选品工具”来喽内容感兴趣,有相关需求意向欢迎拨打我们的服务热线,或留言咨询,我们将第一时间联系您! |
做跨境电商 “选品” 就像高考押题、世界杯猜比分,要是能提前预知未来,那么下一个大卖可能就是你! 相信每个电商卖家都想打造出几个爆款。爆款产品是一个店铺生存的核心,为店铺带来的免费流量是无可限量的,不仅能够提升店铺的自然流量,还能带动其他产品的销售。 跨境选品,必须重视数据分析,需要具备非常专业的数据分析能力,能从大数据中读懂市场上消费者都在关心什么,从关键词中读出隐藏的其他商机,这对一般人来说很难做到。 如果在数据调研不充分的基础上选择一个产品,后期会非常被动,比如你卖的款式已经过时,或是人家早已做爆,这极大增加你后期推广的成本。数据调研的价值在于可以从各个层面准确了解一个产品的需求定位和市场前景,数据是一切商业成功的 “土壤 ”。 借助工具帮你事半功倍 木瓜移动-电商选品工具正是为了解决选品问题而生。
致力于帮助电商用户快速做出选品决策,用更精准的数据,帮助跨境卖家了解产品在全球地区销售差异,便于明确销售市场及产品定位,及时感知市场对产品的销售表现,为调整产品销售策略提供有力参考价值! 木瓜选品工具不用安装,即开即用,早使用早受益,提早备好下半年的爆品大战。 (别走开,文末有免费试用福利哦~) 你的高效选品的利器 该产品由木瓜移动研发,依托 Google Shopping 千万级商品数据作为数据源,综合了不同国家即不同的商品市场、不同的类目、子类目等多个角度来筛选商品。同时针对商品本身,从商品价格、点击量、商品热度、品牌热度,以及商品对应的竞品分析。用更精准的数据分析结果来缩短卖家选品时间成本,增加精准度。 . 提供多国家、多类目、多维度的商品分析 . 迅速了解行业热度与趋势,收集关键词数据 . 快速获取各个搜索门户的热门关键词使用频率 . 提供报告下载的功能,可对自己感兴趣的市场和类目形成数据报告完成下载 特色功能 . 千万精准数据 -千万数据支撑, 精准类目调研神器。 . 实时监控热门市场 -覆盖 7 大热门国家的电商市场,精准覆盖 21 个热门产品分类覆盖,专业分析 500+ 细分品类,选品更具针对性。 . 机器学习 -采用 NLP 自然语言处理技术,针对商品的标题进行智能分析,快速归纳卖点和痛点。 . 秒级同步监控 -监控竞品的价格、点击量、综合排名等指标,做到知己知彼,百战不殆! 产品功能及操作指南 1、国家分析 . 页面展示各个国家的商品的总点击量和平均价格。
2、类目分析 点击国家下拉菜单,选择感兴趣的国家。
. 页面展示该选中国家下的各个类目的点击量、平均价格。
3、子类目分析 用户点击类目下拉菜单,选择感兴趣的类目。
. 页面展示该选中类目下的各个子类目的平均点击量、平均价格。 . 气泡大小代表平均点击量。
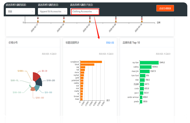
4、商品分析 用户点击子类目下拉列表,并选择相应子类目,页面展示该选中子类目下的商品的价格分布、标题词频统计、品牌热度 Top10
. 价格分布:拍宣传片要多少钱统计的是该子类目下商品的价格分布和对应的商品数量 . 标题词频统计:是根据商品的标题进行分析,针对商品标题出现的词频做分析 . 品牌热度 Top10:是对该子类目下的商品做热度计算,筛选出该子类目下商品热度最高的 10 个品牌
5、商品筛选 当用户已经选择了感兴趣的国家、类目和子类目后后展示该条件下所有收录的商品。
. 用户可自由输入价格区间以及感兴趣的品牌进行商品筛选。 6、商品详情 用户选择某具体的商品点击右侧的“商品分析”进入到商品详情页
. 商品详情页面中首先展示了该商品的点击量和平均价格随着时间的变化走势。 . 最下面根据相似度算法计算出该商品的竞品,并对竞品从平均价格、点击量和品牌热度以及商品热度四个维度做了分析和展示 7、下载报告 . 用户输入自己的联系方式,并点击“提交”按钮后报告自动下载 . 报告内容会根据用户自己所选感兴趣内容而定制
立 刻 试 用! 如果还想更多了解我,立刻免费试用我的强大功能吧! 温馨提公司代理运营示 由于数据量庞大,请在 PC 端使用,获得更好体验。 *复制此链接 PC 端打开即可使用
木瓜选品工具不用安装,即开即用,限时新用户免费,早使用早受益,提早备好下半年的爆品大战。
|
上一篇:疫情期间Discovery决定向用户免费提供超6万个视频
下一篇:bKash:孟加拉版“支付宝”让孟加拉人用上属于自

小提示:您应该对本页介绍的“全体电商注意:木瓜移动“电商选品工具”来喽”相关内容感兴趣,若您有相关需求欢迎拨打我们的服务热线或留言咨询,我们尽快与您联系沟通全体电商注意:木瓜移动“电商选品工具”来喽的相关事宜。
关键词: